Available Now

Your metrics, visualized.

Build interactive dashboards, set up alerts, and schedule daily digests. No code required for non-technical team members.

Trifle App Dashboard

Everything you need to act on your data

From real-time dashboards to scheduled reports, Trifle App gives your entire team access to the metrics that matter.

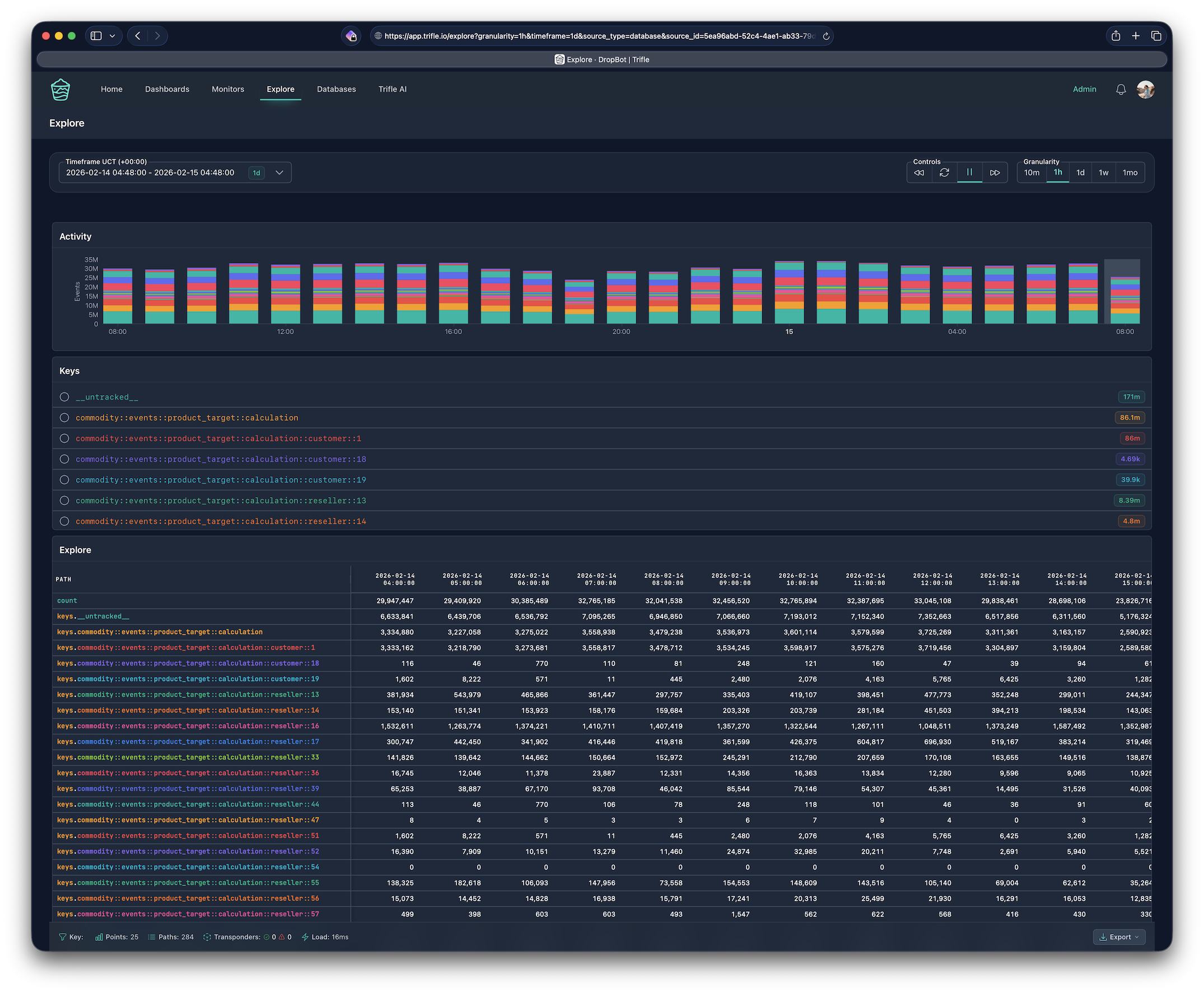
Explore every metric at a glance

See all your tracked keys, their activity over time, and raw data in a single view. Build drag-and-drop dashboards mixing time-series charts, category breakdowns, and KPI numbers.

Activity charts, key listings, and tabular breakdowns update in real time as you navigate your data.

Trifle App Explore page showing tracked keys and activity charts
Trifle App Explore page drilling into specific metric keys

Drill down into the details

Select any key and see its individual paths, code-level breakdowns, and per-bucket values. Understand exactly where your numbers come from.

Hierarchical key structures let you navigate from high-level totals down to individual event paths.

Alerts that watch while you sleep

Set up Threshold, Range, or Anomaly Detection alerts on any metric. When something goes wrong, Trifle fires notifications to Slack, email, or Discord with full context and history.

Anomaly detection uses CUSUM and Hampel filters to catch subtle shifts that simple thresholds miss.

Trifle App alert monitor with threshold visualization
Trifle App daily digest report with charts and delivery details

Scheduled reports, delivered

Build a dashboard once, then schedule it for delivery. Reports are snapshots of your dashboards delivered hourly, daily, weekly, or monthly for any timeframe you choose.

Each report captures KPI summaries, charts, and breakdowns as a PDF attachment delivered to Slack or email.

AI-Powered

Ask your data anything

Trifle AI analyzes your metrics in natural language. Ask about trends, anomalies, or summaries and get detailed answers with real numbers.

Natural language queries across all your metrics

Trend analysis and anomaly detection insights

AI-recommended alert thresholds and sensitivity

Instant charts and statistical summaries

Flexible data sources

Use our managed storage or connect your own database. Either way, your dashboards just work.

Projects

Managed Storage

Submit metrics via API, we handle storage and aggregation. No database to manage.

  • Unlimited keys
  • Auto-aggregation
  • REST API access
  • Configurable retention

Databases

Bring Your Own

Connect your existing MongoDB or PostgreSQL where you already store Trifle Stats data.

  • Direct database connection
  • Zero data movement
  • Full query access
  • Your infrastructure

Deploy your way

Start with our managed cloud in seconds, or self-host on your own infrastructure for full control.

Available Now

Cloud

We handle everything. Infrastructure, updates, storage. Just sign up and start.

  • Zero maintenance
  • Managed backups
  • Auto-scaling
  • AI features included

Self-Hosted

Deploy on your infrastructure. Docker and Helm charts. Full data sovereignty.

  • Your servers
  • Unlimited everything
  • AI features (BYOK)
  • Docker & Helm

Integrations

Connect Trifle with the tools your team already uses.

Slack
Discord
Google SSO
REST API
CLI

Simple, transparent pricing

$39/month

Everything you need to track, visualize, and act on your metrics.

Unlimited dashboards Alerts & digests AI Chat included REST API access
Founding Customer Offer

$19/month locked in forever for the first 20 customers.

I'll personally onboard the first 20 customers in a 30-minute session. We'll instrument one real metric together so you can see Trifle working with your own data.

View all plans

Start tracking in 5 minutes

Sign up, connect your data source, and build your first dashboard.

Start Tracking

30-day money-back guarantee. Cancel anytime.